中文
DRK310 三腔均值氣體透過量測試儀(壓差法),設備用于氣體透過性能測試。適用于塑料薄膜、復合膜、高阻隔材料、片材、金屬箔片、橡膠等材料的O2、CO2、N2等氣體的滲透性能測試。
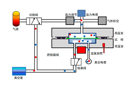
氣體透過量測試儀壓差法:
將預置后的試樣放置在高壓室、低壓室之間,壓緊密封,然后對高、低壓室同時抽真空;抽真空一定時間且真空度下降到要求值后,關閉低壓室,向高壓室充入試驗氣體,并調節高壓室壓力,在試樣兩側保持恒定的氣壓差;氣體在壓力差作用下,由試樣的高壓側向低壓側滲透;精確測量低壓室的壓強變化,計算出試樣的氣體透過性能參數。

氣體透過量測試儀符合標準:
YBB 00082003、GB/T 1038、ASTM D1434、ISO 2556、ISO 15105-1、JIS K7126-A。
技術特點:
1、進口高精度真空傳感器、壓力傳感器,測試精度高;
2、恒溫槽雙向控溫,并聯式,可靠性高;
3、動態泄漏測量技術,消除試樣安裝及系統本底泄漏,超高精度測試測試;
4、毒性氣體排空裝置,避免測試氣體泄漏,氣體消耗少;
5、精密閥門管道部件,密封徹底,實現高速真空,脫吸附徹底,減少測試誤差;
6、精密壓力控制,寬范圍保持高、低壓室之間的壓力差;
7、智能自動:開機自檢,避免故障狀態下繼續測試;一鍵啟動,全自動執行測試;
8、數據記錄:圖形化,全程、全要素記錄,斷電數據不丟失。
9、數據安全:可選《GMP計算機化系統》軟件模塊,具備用戶管理、權限管理、數據審計追蹤等功能。
10、工作環境:室內。無需恒溫恒濕環境(降低使用成本),測試數據不受環境溫濕度影響。
性能參數:
名稱 | 參數 | 名稱 | 參數 |
測量范圍 | 0.005-10,000 cm3/m2?day?0.1MPa | 測量誤差 | 0.005 cm3/m2?day?0.1MPa |
試樣數量 | 3 | 真空傳感數量 | 1 |
真空誤差 | 0.1 Pa | 真空量程 | 1333 Pa |
真 空 度 | <20 Pa | 真空效率 | 10分鐘內,低于27Pa |
溫度范圍 | 15 ℃~50 ℃ | 溫控誤差 | ±0.1℃ |
樣品厚度 | ≤3 mm | 測試面積 | 45.34 cm2(圓形) |
校正方式 | 標準膜 | ||
試驗氣體 | O2、N2等及有毒氣體 | 試驗壓力 | 0.005~0.15 MPa |
氣體接口 | ?6 | 氣源壓力 | 0.5~0.8 MPa |
電源類型 | AC220V 50Hz | 電源功率 | <1500 W |
主機尺寸 | 680×380×270 mm | 主機重量 | 60Kg |
標準配置:
測試主機、真空泵、測試軟件、真空波紋管、氣瓶減壓閥與管件、密封脂、21.5 DELL顯示器、電腦主機內置于測試主機
選配件:容器測試夾具、濕度控制單元。
自備件:測試氣體與氣瓶。
版權所有 @ 山東德瑞克儀器股份有限公司 備案號:魯ICP備12028852號-4 實驗室一站式服務,實驗室設計,試驗儀選配.(魯)-非經營性-2021-0099